當前位置:鞏義市恒旭(xù)機(jī)械(xiè)製造有限公司 > 新(xīn)聞動態 > 正文
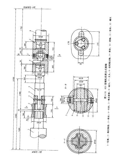
(二)梅花連接軸和聯合式接(jiē)軸
在齒輪座和工作機座之間以及橫列式軋機的工作機座之間采用連接軸來傳遞運動。
1,梅(méi)花接軸
由於(yú)型鋼軋機軋輥間的徑(jìng)向(xiàng)調整(zhěng)量小,並且經常換輥,輥普遍采(cǎi)用梅花接軸,如圖4-17所示,這種接軸允許傾角為1°~1.5°的場合。而較大優點是換輥方便,缺點是運轉中有衝擊和(hé)噪音,在幹摩擦條件下工作(zuò),很容易磨損。

為了適(shì)應梅花接軸工作時可能禪城的偏斜,梅花接軸(zhóu)與(yǔ)軸套之間的徑(jìng)向間隙約為梅花頭直徑的3%,梅花接軸梅花頭和頭痛的係列尺寸可(kě)查有(yǒu)關係列標椎。
(2)梅花接軸材料(liào) 梅花接軸(zhóu)通常采用鑄鋼或鍛鋼,其(qí)材料性能為bs=5000~6000kg/cm2,∮=16%,梅花軸套一般用灰口鐵柱成,當應力較(jiào)大時,個別采用鑄鋼。
